Introduction to Runtime Analytics
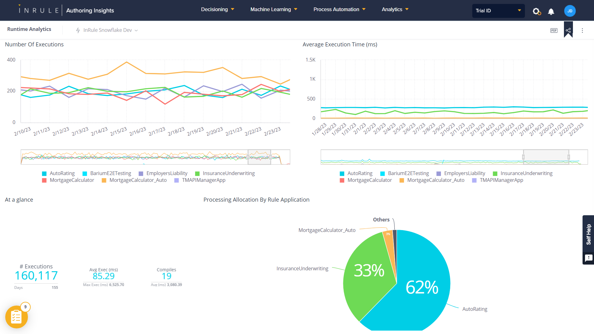
Runtime Analytics allows users to visualize execution trends with details such as endpoint latency, request counts, errors, spikes, and more.
Key Features:
- Ability to track execution trends across rule applications, performance spikes, outliers, compilation, and aggregate execution metrics across time windows
- Interactive filtering and sorting
- Capability to export the Dashboard to pdf/image
- Data synchronization collected across tenant instances with minimal delay
- Easily access the dashboard from the portal
Runtime Analytics Dashboard
